На вулиці Садибній, 1-А, що на Сихові, затиснутий між новобудовами та багатоповерхівками, розташований унікальний храм – Церква Пресвятої Трійці. Унікальна вона тим, що це єдина автентична дерев’яна церква у Львові. Коли ступаєш на її територію, здається, що потрапив у мальовничу оазу. Навколо квіти, декоративні рослини, доглянуті газони, а сама церква, незважаючи на свій поважний вік, все ще пахне деревом.

Деякі історики, зокрема, В.Вуйцик, припускають, що церкву на околиці міста спорудили в часи, коли 1654 р. до Львова наближалося військо українського гетьмана Богдана Хмельницького, і навіть за сприяння самого гетьмана. На вході до храму висить табличка, яка підтверджує дату побудови цієї пам’ятки архітектури. Однак за останніми даними, знайденими в архівах Кракова, церкву спорудили мешканці с. Сихів 1600 р. Тому, наразі, дане питання залишається відкритим для дослідження.

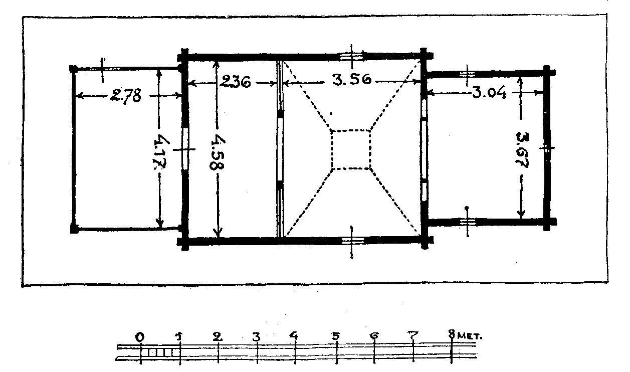
Це зовсім маленький (11,74 х 4,58 м.) тридільний храм, який стоїть на кам’яному фундаменті. Церква одноверха, покрита дахом чотирисхилої форми. Перекрита гонтом і складена із соснового зрубу у простий замок «охлоп». Храм освітлюють невеликі за розміром вікна і відкритий ліхтар ХVІІІ століття.

Традиційна прибудована ризниця відсутня. Головний вхід розташований з півночі. Його особливістю є надзвичайно низькі вхідні двері, висота яких становить близько півтора метри. Тому людям, високим на зріст, щоб потрапити всередину, слід зігнутися мало не вдвічі.
Зі сходу від церкви стоїть дерев’яна каркасна дзвіниця, накрита двосхилим дашком, а неподалік неї – дерев’яна каплиця.

Та, насамперед, храм славиться своїм оригінальним стінописом 1683 року. Розписами вкриті лише стіни нави церкви Пресвятої Трійці. За сюжетами вони різноманітні. На бічних стінах низом представлені погрудні зображення святих воїнів – Теодора Тиронського, св.Юрія та св. Дмитра. На північній стіні вище святих воїнів є сцени з Старого Заповіту: «Йон викинений з черева китового» і «Гостина в домі Авраама» або «Старозаповітна Трійця». Над ними намальовані «Страсті Христові».

На південній стіні, крім воїнів, зображено «Воздвиження Чесного Хреста» та подружжя ктиторів навколішки перед святителем. Біля цієї сцени позначено рік виконання малюнку – «1683». Вище – «Страшний суд». На східній частині залишки композиції «Розп’яття» з пристоячими. На західній стіні художник відтворив сцени з Апокліпсису та різні морально-дидактичні мотиви.

Стінопис виконано клеєвими фарбами поверх слабопроґрунтованих, фактично тільки проклеєних соснових брусів. На стиках брусів наклеєна паволока з лляного полотна і паперу. У деяких місцях для паволоки використано смужки полотна з мереживом, очевидно, зі старих сорочок. Професійний рівень виконання стінопису – нерівномірний, простежується два або більше авторських почерків.
Щодо авторства розписів, то про них можна здогадуватися. Наприкінці ХVІІ ст. у Львові працювало декілька малярів. Серед них, з сихівським живописом можна пов’язати українського маляра того часу Олександра Ляницького. Підставою для такої гіпотези є те, що Ляницький, крім іконостасу та ікон для каплиці Трьох Святителів при Успенській церкві, виконав настінні малювання в кам’яниці Красовських (вул.Федорова, 8). Однак, це тільки припущення.

Баню храму прикрашає унікальний образ Христа Пантократора. Це рідкісна мистецька пам’ятка, яка увійшла в каталоги багатьох видань світу. Невеличкий іконостас гарний і довершений у своїй красі. Однак він є новішим, порівняно з розписом.
У 1870-х рр. до церкви був прибудований притвор, а також підведені підвалини.
Під час Польсько-Української війни за Львів в 1918-1919 роках церква дивом вціліла, на відміну від багатьох довколишніх будівель.
Як видно з рисунку Володимира Січинського 1925 року церква мала інший силует, аніж сьогодні. Найбільша різниця – у незвичайній дзвіниці, уміло схованій над бабинцем. На жаль, під час реставрації у 1932 році цю унікальну дзвіницю розібрали.
У 1928-1941 рр. у церкві Пресвятої Трійці служив о. Андрій Іщак, ревний душпастир і відомий науковий діяч. З-під його пера вийшло багато наукових розвідок та рецензій у сфері історичної, догматичної, схоластичної і патристичної літератури, які друкувалися в «Ниві», «Меті», «Богослов’ї» та ін. У часи комуністичної диктатури продовжував виконувати свої священичі обов’язки і загинув від рук енкавеесівців 26 червня 1941 р. Його тіло, проколене багнетами, знайшли через кілька днів після смерті. Отець Андрій Іщак похований на місцевому цвинтарі неподалік від церкви. Папа Іван Павло II під час свого візиту до Львова 2001 р. проголосив його блаженним.
Тривалий час після Другої світової війни церква була зачинена. У 1971 році храм покрили гонтом, а 1974року його передали Львівській картинній галереї для створення музею. З цього моменту розпочалась робота по реставрації розписів церкви.
Під час розбудови Сихівського масиву, у 80-х роках ХХ ст., постало питання про перенесення Троїцької церкви до Музею народної архітектури та побуту. Але, розписи на її стінах, ускладнювали цей процес, оскільки при розбиранні живопис міг зазнати непоправних втрат. Тому пам’ятку зберегли на тому ж місці, де колись збудували. За декілька років розбудову мікрорайону припинили, а церква, яка адміністративно знаходиться у Львові фактично стоїть на межі між старим і новим Сиховом.
Протягом 1989-1990 рр. храм передали громаді УГКЦ, яка провела реставраційні роботи з покрівлею даху, було відновлено паркан та впорядковано територію. У 1994р. „Укрзахідпроектреставрація” розпочала відновлення живопису церкви. У 1996р. встановлено іконостас у неовізантійському стилі. Повна реставрація храму св. Трійці та іконопису завершилась у 2009р.

На сьогодні Церква Пресвятої Трійці є діючою. Щодня тут відбуваються Богослужіння, які збирають чимало мешканців Львова.
Софія ЛЕГІН
вчений секретар Державного меморіального музею Михайла Грушевського у Львові
Джерела:
Володимир Вуйцик. Leopolitana /за ред. О.Бойко та В.Слободяна. – Львів: ВТНЛ-Класика, 2013 р.;
http://www.lvivcenter.org/; http://www.pslava.info/; http://haidamac.org.ua/; http://decerkva.org.ua/; http://podoroziaib.org.ua/











Цікава стаття, от тільки з черева китового викинуло не Йова, а Йону. Йов і пророк Йона абсолютно різні біблійні персонажі.
Дякую! Помилку виправила.
Варто зазначити, що порятунком Козацької церкви на Сихові у 20-х роках займався тодішній настоятель храму священник УГКЦ Теофіл Горникевич. Про свідчить його автобіографічні записи, частково опубліковані в праці Марини Палієнко “Теофіл Горникевич та українські архівнв колекції у Відні”,-К.: Темпора, 2012.-688 с., іл.
зараз цю церкву повністю знищили. двері поміняні навколо всі дерева порізані корупційний священик затіяв будівництво нової церки в притул пам’ятки!